Netdata最新版是一款功能强大的Linux性能监测软件。Netdata官方版你可以使用简单的HTML代码去自定义控制界面(不需要使用javascript)。Netdata最新版程序使用C进行编写(默认安装下,预计只有2%的单核CPU使用率和少许的内存使用率),它的静态网络文件和网络接口拥有自己的网络服务器。
基本简介
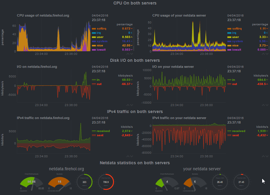
Netdata最新版是一款Linux平台的性能监测工具,Netdata最新版以web的可视化方式展示系统及应用程序的实时运行状态,包括cpu、内存、硬盘输入/输出、网络等linux性能的数据,为Linux系统,应用程序,SNMP服务等提供实时的性能监测。
软件特色
1.Netdata最新版优美的界面:bootstrap框架下的控制界面
2.自定义的控制界面:你可以使用简单的HTML代码去自定义控制界面(不需要使用javascript)
3.极其的快速而高效:程序使用C进行编写(默认安装下,预计只有2%的单核CPU使用率和少许的内存使用率)
4.零配置:你只需要去安装它,接着它就会自动地监测一切数据
5.零依赖:它的静态网络文件和网络接口拥有自己的网络服务器
6.可扩展:用它自身的插件API(可以使用许多方式来制作它的插件,从bash到node.js),你可以检测任何可以衡量的数据。
7.可嵌入:它可以在任何Linux内核可以运行的地方运行
软件亮点
Netdata最新版监测内容
这是它目前检测的内容(大多数都不需要进行配置,安装后即可开始监测)
1.CPU的使用率,中断,软中断和频率(总量和每个单核)
2.RAM,互换和内核内存的使用率(包括KSM和内核内存deduper)
3.硬盘输入/输出(每个硬盘的带宽,操作,整理,利用等)
4.IPv4网络(数据包,错误,分片):
TCP:连接,数据包,错误,握手
UDP:数据包,错误
广播:带宽,数据包
组播:带宽,数据包
5.Netfilter/iptables Linux防火墙(连接,连接跟踪事件,错误等)
6.进程(运行,受阻,分叉,活动等)
7.熵
8.NFS文件服务器,v2,v3,v4(输入/输出,缓存,预读,RPC调用)
9.网络服务质量(唯一一个可实时可视化网络状况的工具)
10.应用程序,通过对进程树进行分组(CPU,内存,硬盘读取,硬盘写入,交换,线程,管道,套接字等)
11.Apache Web服务器状态(v2.2, v2.4)
12.Nginx Web服务器状态
13.Mysql数据库(多台服务器,单个显示:带宽,查询/s, 处理者,锁,问题,临时操作,连接,二进制日志,线程,innodb引擎等)
14.ISC Bind域名服务器(多个服务器,单个显示:客户,请求,查询,更新,失败等)
15.Postfix邮件服务器的消息队列(条目,大小)
16.Squid代理服务器(客户带宽和请求,服务带宽和请求)
17.硬件传感器(温度,电压,风扇,电源,湿度等)
18.NUT UPSes(负载,充电,电池电压,温度,使用指标,输出指标)

Microsoft Toolkit 4.3.5.10
Windows11 ppt 4.3.5.10
鲁大师电脑版 官方渠道版6.1026.4500.106