iStat Mac版的最新版本现已提供下载服务。iStat Mac版是一款mac电脑的服务器电脑等设备运行状况远程监控工具,iStat Mac版可以帮助我们通过mac电脑监控其他远程电脑的运行状况:CPU运行状况、内存使用状况、硬盘使用状况、网络使用状况等,支持的远程设备可以是mac电脑、PC电脑或是服务器等。访问移动M站m.downza.cn,发现更多最新APP。
功能介绍
iStat Mac版显示大量的详细的系统状态,包括CPU、内存、磁盘空间、网络使用、温度、风扇速度和更多。
•监控Mac、PC和服务器
监控计算机上运行Windows,MacOS,Linux、FreeBSD、AIX、Solaris、安装iStat服务器其他的BSD /基于Linux操作系统。苹果电脑可以查看本地数据,也只需安装iStat服务器和国家对相同的MAC。国家从下载服务器bjango.com/istatserver/
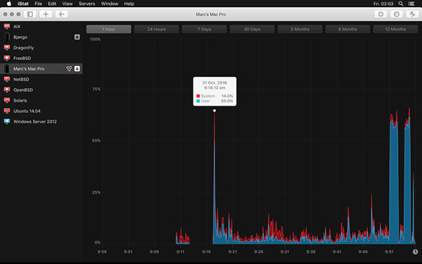
•历史
iStat统计,包括大部分历史图,覆盖1小时、24小时、7天、30天、3个月、6个月和12个月。
•安全
iStatISTAT服务器连接在Internet上的安全或通过卓悦。密码或五位数的密码,可以用来限制访问。授权可以从服务器端复位,如果需要。
•网络工具
iStat还包含有用的网络工具,ping和traceroute。
•iCloud
iStat毫不费力地让你在你的iOS设备和Mac同步服务器列表。

ToDesk v4.8.8.9
向日葵远程控制软件Mac版 v15.2.0.62925
handyPrint V5.5.0
iVision V1.2
RemotePC V7.7.14
Vidrio V1.12


